Send feedback
Monitor Kubernetes cluster health metrics
Stay organized with collections
Save and categorize content based on your preferences.
The metrics dashboard of the KUB component provides graphical information and
visualization panels for viewing user cluster health.
Open the following URL to access the user cluster health dashboard:
https://GDC_URL /platform-obs/grafana/KUB-pa-cluster-metrics
Replace GDC_URL with the URL of your organization in
Google Distributed Cloud (GDC) air-gapped.
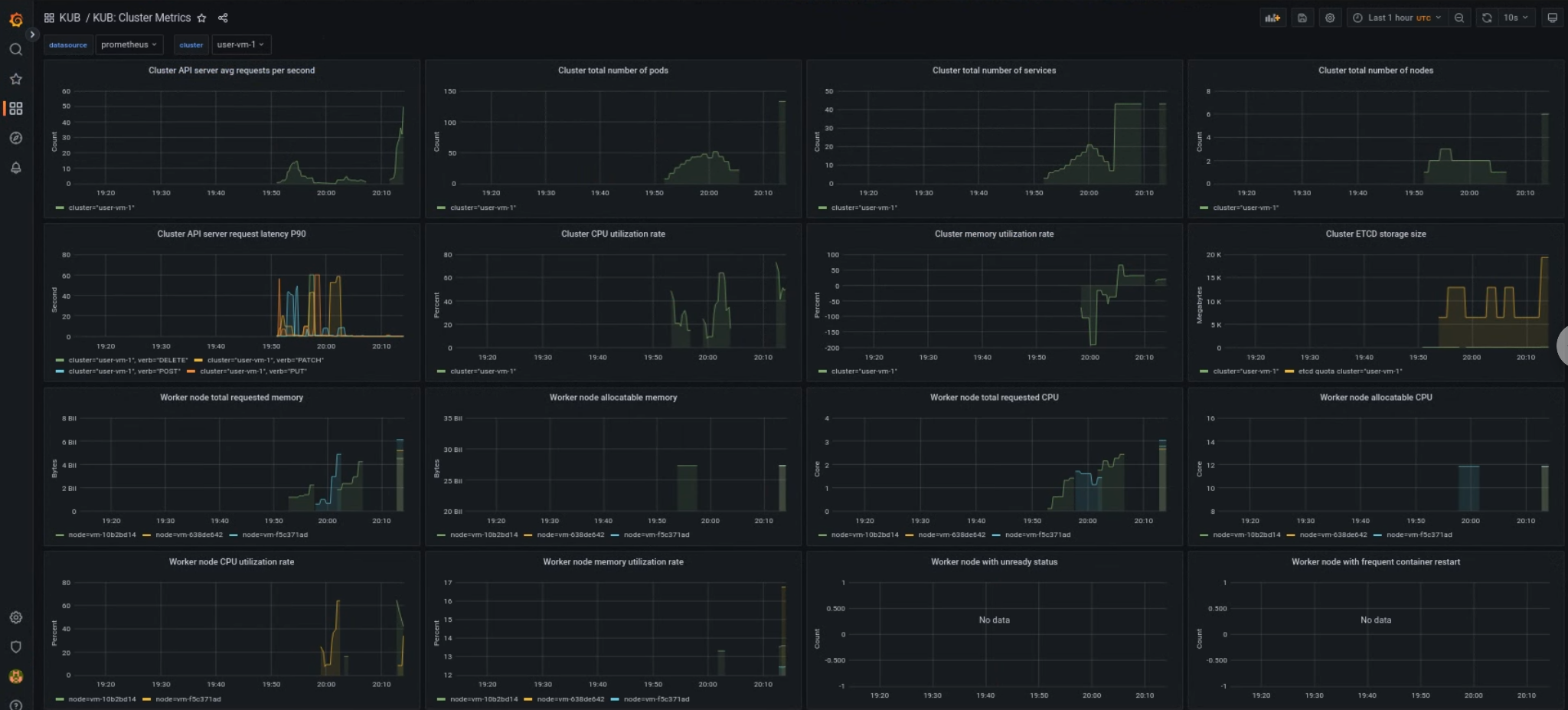
KUB user cluster dashboard
The KUB dashboard presents graphs and visualization panels that contain
information about user cluster health in your project namespace.
You can view the general health of user clusters to troubleshoot issues and to
identify potential resource constraints at the cluster level.
User cluster general health
In this dashboard, you can gain valuable insights for your Kubernetes cluster
health, such as the following:
API server traffic and latency
Cluster CPU and memory usage
Node conditions
Send feedback
Except as otherwise noted, the content of this page is licensed under the Creative Commons Attribution 4.0 License , and code samples are licensed under the Apache 2.0 License . For details, see the Google Developers Site Policies . Java is a registered trademark of Oracle and/or its affiliates.
Last updated 2026-04-10 UTC.
Need to tell us more?
[[["Easy to understand","easyToUnderstand","thumb-up"],["Solved my problem","solvedMyProblem","thumb-up"],["Other","otherUp","thumb-up"]],[["Hard to understand","hardToUnderstand","thumb-down"],["Incorrect information or sample code","incorrectInformationOrSampleCode","thumb-down"],["Missing the information/samples I need","missingTheInformationSamplesINeed","thumb-down"],["Other","otherDown","thumb-down"]],["Last updated 2026-04-10 UTC."],[],[]]